代练护航系统基于前端uniapp vue2,后端TP6研发。支持小程序+APP+H5。PC端与移动端数据互通。避免使用者频繁切换设备操作,保持PC在线。
PC大屏幕可以展示更丰富的系统信息,便于客户挑选商品、选择陪玩。通过PC网页版,可以更轻松地接入质量更好的摄像头、麦克风和耳机,为需要“语音陪玩”或“视频观战”的场景提供更稳定、清晰的音视频体验。
PC端天然适合长时间沉浸使用,大幅增加用户停留时间和平台活跃度。


独立后台管理系统包含对用户、陪玩、客服、商品、财务的一站式管理。自由调整商品信息与价格、审核陪玩、客服派单/报单等。
后台系统可根据不同班次的客服调整白天模式与黑夜模式。自建IM可直接与用户沟通,也可链接到企业微信进行。
后台可自定义部分常用按钮UI,提供素材可自由选择。
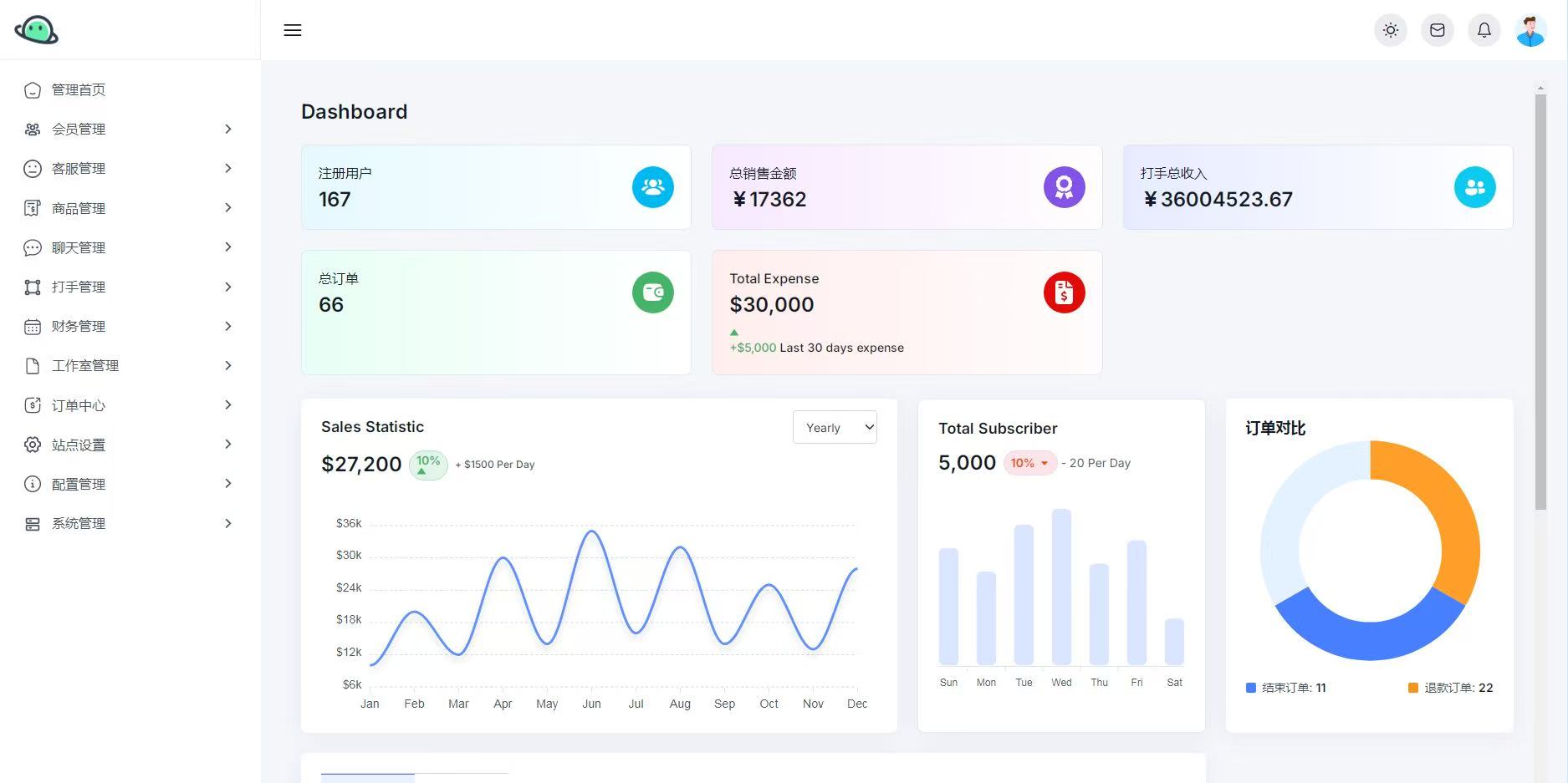
大数据可视化屏幕、详细数据及曲线图分析行情、查看消费榜单与收入榜单。
::: align-center
游戏陪玩护航系统源码地址:点击此处扫描右下角二维码自取演示
:::
安装搭建问题Q&A请看下方,联系技术处理。

